fdmon (Fast Deployment Monitoring) has been developed by our founder and CEO Nicolas Corbin, alongside his career as a Systems Engineer and IT Infrastructure Architect.
fdmon therefore meets a set of real needs that have been identified in the field over the last 20 years, but not fully addressed by market solutions.
Since then, fdmon has evolved at the rate of one new feature per day, on our initiative or suggested by our customers.
Our references currently cover the institutional, banking, distribution, transport, multimedia, emergency services and energy sectors.
The architecture of fdmon enables to build IT analytics and automation platforms dissociated from the managed components.

Agentless
fdmon is totally agentless whatever the technologies monitored and will remain agentless forever.
Interactions between fdmon and managed infrastructures or applications are centralized in a Proxy server in charge of collecting information and metrics, then sending them to the fdmon platform.
The collection process relies on the protocol provided by the monitored technology.
The High Availability of Proxy Servers relies on the fdmon platform only, and doesn’t need any external clustering mechanism provided by the customer.

Scalability
Scalability of fdmon is infinite : the extreme modularity and Big Data capabilities of fdmon enable to build large IT analytics and automation platforms that can manage, from one unique interface, an infinite number of data-centers, servers, equipments, applications or metrics.

Evolutivity
Evolutivity of fdmon is infinite : fdmon can monitor and analyze everything and will be able to monitor everything in the future whatever the technology, thanks to fdmon Analytics Studio.
The user can easily implement by himself the monitoring and automation of new technologies.
When a technology is not supported by fdmon, we commit to implement the corresponding technology pack (that includes exhaustive collecting and analytics scripts, recommended thresholds and monitoring parameters, as well as automation primitives) free of charge.



Full Customization
With fdmon, you build your own IT analytics and automation portal, including dashboards organized hierarchically (dashboards trees) and reports, without any development effort.
fdmon provides reports on components availability, stability, capacity, events, problems, logs, incidents resolutions, interactions, SLA compliance, etc …

You can also modify the collecting and analytics scripts provided by standard technology packs, add your own automation primitives, improve, or rewrite the way to manage your IT infrastructures and applications by yourself thanks to fdmon Analytics Studio.
Ready to use analytics data and metrics, including resources statuses can be sent to fdmon and processed as if analytics has been performed by fdmon (Edge Monitoring).
With fdmon Analytics Studio, you can implement your own Meta Monitoring process on the primary data generated by fdmon (statuses, events, logs, inventory, times series, …).
Examples :
- Monitoring the number of ongoing events.
- Monitoring the recovery time of a specific resource.
- Monitoring the simultaneity of an event on a particular resource.
- Monitoring the simultaneity of a log generated by different CI.
- Detecting a drop in the stability of a particular resource or CI.
- Monitoring the values distribution of a specific attribute.
- Detecting objects or CIs whose certain attributes have unusual values.
- Monitoring the expected date of the next event for a specific resource.
For dynamic infrastructures such as virtualization or containers platforms, fdmon will create and remove CI automatically from the monitoring configuration.
fdmon is totally open : thanks to its powerful REST API, you can connect easily whatever you want to fdmon (ticketing solution, business metrics, …).
fdmon provides a centralized logs management with deduplication and smart filtering, enabling the check of million logs in a few minutes (application and infrastructure logs).

Thanks to the “Time Cursor” feature, you can replay events of the past as a part of post-mortem analysis (black box concept).
Ergonomics
The fdmon user interface is ultra-optimized, ultra-fast and ultra-ergonomic (0% Java, 0% Flash, no plug-in, no cookie, 100 % HTML/JavaScript).
According to our customers, response times of the fdmon user interface remain unequaled despite of the huge volume of information processed and provided.

Some Use Cases
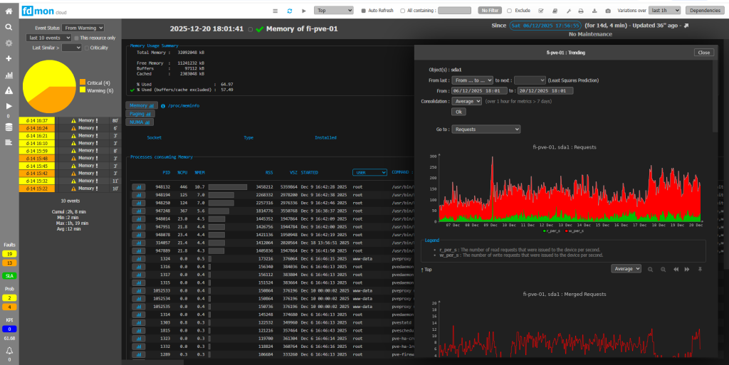
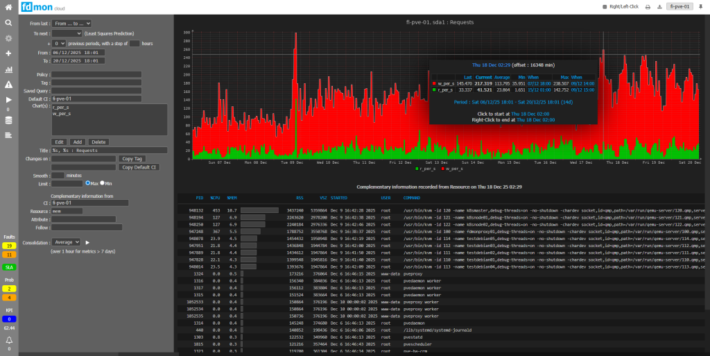
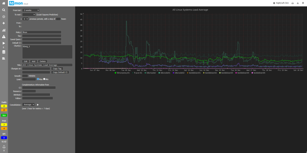
For all supported technologies, fdmon is able to detect any kind of infrastructure or application bottleneck and any change on monitored components (kernel parameter, device or object property, new KB, package version, process starting time, ...).
fdmon is able to detect any "suspect" behaviour of any component (memory leak, trend aberration, wrong patterns in logs, unusual disk write activity of processes, ...).
fdmon is able to determine the expected date of any next cyclical event.
fdmon is able to determine the expected date of the next event regarding any resource whose status depends on metrics referenced in the trending.
fdmon is able to recognize, among millions logs received every day, the relevant ones, and create the related events.
fdmon is able to extrapolate any trend and predict any lack of resource or any threshold crossing, in short, medium or long term, by choosing the most appropriate analysis periods.
fdmon monitors SLAs and detects any potential risk of SLA breach.
fdmon is able to fix problems by itself by triggering specific corrective tasks or workflows associated to events and contexts.
